Tabla de contenidos
Cuando se habla de contramedidas electrónicas y de detección de dispositivos espía, aparecen con frecuencia dos conceptos que a menudo se confunden: el detector de frecuencias y el analizador de espectro. Aunque ambos trabajan sobre el espectro radioeléctrico, su función, su nivel de profundidad y el tipo de información que ofrecen son muy distintos. Comprender esta diferencia resulta esencial en un barrido electrónico para saber qué herramienta utilizar en función del riesgo, del entorno y del objetivo de la inspección.
En el ámbito profesional de las contramedidas electrónicas, esta distinción no es un matiz técnico menor, sino una cuestión de enfoque y de metodología TSCM.

Qué es un detector de frecuencias
Un detector de frecuencias es un equipo diseñado para localizar emisiones activas de radiofrecuencia dentro de un rango determinado. Su función principal consiste en alertar de la presencia de señales que superan un determinado umbral de potencia.
Este tipo de dispositivos se utiliza habitualmente para detectar micrófonos ocultos básicos, cámaras WiFi, transmisores analógicos o localizadores GPS activos. El funcionamiento es relativamente simple: el equipo “escucha” el espectro y avisa cuando detecta energía en determinadas bandas.
El detector de frecuencias ofrece rapidez y facilidad de uso. Por este motivo, resulta útil en revisiones preliminares o en entornos de bajo riesgo, donde se busca una comprobación básica. Sin embargo, su principal limitación aparece cuando el entorno presenta muchas emisiones legítimas o cuando el dispositivo espía utiliza técnicas más avanzadas.
Un detector de frecuencias no identifica qué tipo de señal está emitiendo, ni permite analizar su comportamiento, su modulación o su origen real. Detecta “algo”, pero no explica “qué es”.
Qué es un analizador de espectro
Un analizador de espectro es una herramienta de nivel claramente superior. No se limita a indicar que existe una señal, sino que muestra y analiza visualmente el espectro radioeléctrico, permitiendo al operador interpretar lo que está ocurriendo en cada banda de frecuencia.
Este tipo de equipo representa gráficamente las señales en función de la frecuencia y la potencia, lo que permite observar patrones, picos, emisiones intermitentes, ráfagas, saltos de frecuencia o transmisiones de corta duración que pasarían desapercibidas para un detector convencional.

El analizador de espectro no “piensa por el usuario”. Exige formación, criterio técnico y experiencia, pero a cambio ofrece una visión completa del entorno radioeléctrico. Gracias a esta capacidad, se pueden diferenciar señales legítimas de emisiones sospechosas, algo imprescindible en inspecciones TSCM profesionales.
La diferencia clave entre detector y analizador
La diferencia fundamental entre ambos equipos se resume en una idea clara: el detector de frecuencias avisa, el analizador de espectro permite comprender.
Un detector indica que existe una señal.
Un analizador permite estudiar cómo se comporta esa señal, cuándo aparece, cuánto dura, cómo varía y si encaja o no con un patrón de espionaje.
En entornos reales, especialmente en oficinas, despachos profesionales, vehículos o salas de reuniones, el espectro está lleno de emisiones legítimas: telefonía móvil, WiFi, Bluetooth, sistemas domóticos o redes privadas. En estos escenarios, un detector de frecuencias genera alertas constantes sin aportar contexto. El analizador, en cambio, permite filtrar, comparar y decidir con fundamento.
El papel del analizador de espectro en TSCM
En una inspección TSCM profesional, el analizador de espectro se convierte en una herramienta central. Permite trabajar con metodología, registrar evidencias técnicas y justificar decisiones.
El uso de un analizador no se limita a buscar dispositivos activos en ese momento. También sirve para detectar emisiones intermitentes, sistemas activados por eventos concretos o dispositivos que transmiten durante segundos para reducir su huella radioeléctrica.
Además, el analizador se integra con otras técnicas de inspección, como la detección física, el análisis de líneas, tomas eléctricas o teléfonos fijos. El objetivo no es encontrar “algo”, sino descartar riesgos de forma sistemática.
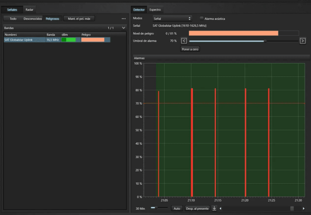
El Delta X como analizador de espectro portátil
El Delta X de Digiscan Labs representa un ejemplo claro de analizador de espectro diseñado específicamente para contramedidas electrónicas. A diferencia de los analizadores genéricos de laboratorio, este equipo está pensado para trabajo de campo, inspecciones reales y toma de decisiones en tiempo real.
El Delta X combina análisis de espectro, detección de picos, registro de señales y comparación temporal, lo que permite al operador observar cómo evoluciona el entorno radioeléctrico durante una inspección. Esta capacidad resulta especialmente útil en la detección de localizadores GPS, micrófonos ocultos avanzados o transmisores que no permanecen activos de forma continua.
El valor del Delta X no está solo en el equipo, sino en el enfoque: se trata de una herramienta que exige formación y criterio, alineada con una metodología profesional y no con soluciones automáticas.
Por qué no son herramientas intercambiables
Pensar que un detector de frecuencias y un analizador de espectro cumplen la misma función conduce a errores frecuentes. El detector puede ser adecuado para usuarios sin formación técnica o para revisiones muy básicas. El analizador, en cambio, está orientado a contextos donde la confidencialidad, la seguridad de la información y la fiabilidad del resultado son determinantes.
En términos prácticos, el detector responde a la pregunta:
“¿Hay alguna señal emitiendo?”
El analizador responde a preguntas mucho más relevantes:
“¿Qué señal es?, ¿cuándo aparece?, ¿encaja con un dispositivo espía?, ¿puede justificarse técnicamente?”
Conclusión
El analizador de espectro no sustituye al conocimiento técnico, pero lo potencia. Frente a soluciones simples basadas en alertas, aporta análisis, contexto y criterio. En el ámbito de las contramedidas electrónicas TSCM, esta diferencia marca la frontera entre una comprobación superficial y una inspección profesional.
El Delta X se sitúa claramente en este segundo nivel, como una herramienta pensada para entender el espectro radioeléctrico y no solo para reaccionar ante él. Elegir entre detector y analizador no es una cuestión de precio o de comodidad, sino de enfoque y de responsabilidad frente al riesgo que se pretende evaluar.
Si quieres, en el siguiente paso puedo ayudarte a adaptar este texto al estilo exacto del blog, preparar una meta title y meta description, o dividirlo en una serie de artículos formativos sobre el Delta X, como hiciste con otros contenidos.





